SIGN-IN ANALYSIS TOOL

Turn Sign-In Logs Into Structured Analysis

Extract user activity from Microsoft Graph API and organize it by device, location, application, and time patterns. Ready-to-use views instead of raw log entries.

Sign-In Data Exists. Answers Don't.

The portal shows events. You need patterns, timelines, and summaries.

Raw Log Entries

Portal shows individual events. You scroll, filter, export. The data exists but isn't organized.

Manual Analysis

Export to spreadsheet. Build charts yourself. Hours of work for each question.

Portal Timeouts

Large date ranges fail to load. Partial exports. You work around the tool instead of with it.

A Different Approach

WatchTower extracts sign-in data from Graph API and organizes it into structured views - by device, location, application, and time.

Same data. Structured so you can see what happened.

What This Means For You

See the Complete Picture

Instead of scrolling through hundreds of individual sign-in events trying to piece together the story, you get organized views that show you locations at a glance, devices at a glance, applications at a glance. The analysis structure is already built - you just interpret the results.

Get Answers in Minutes

The extraction time depends on scan type and event count. No portal timeouts, no partial exports, no manual correlation work. You define the date range and WatchTower handles the rest.

Investigate Any Time Period

Whether you need the last week or your full retention period, WatchTower extracts the dataset directly from Graph API without portal limitations.

Data Ready for Reporting

Everything exports to CSV with the analysis already structured. If you need to share findings with colleagues, leadership, or compliance teams, the data is organized and presentable without additional formatting work.

What's Included

When you run WatchTower, you receive structured analysis across multiple dimensions

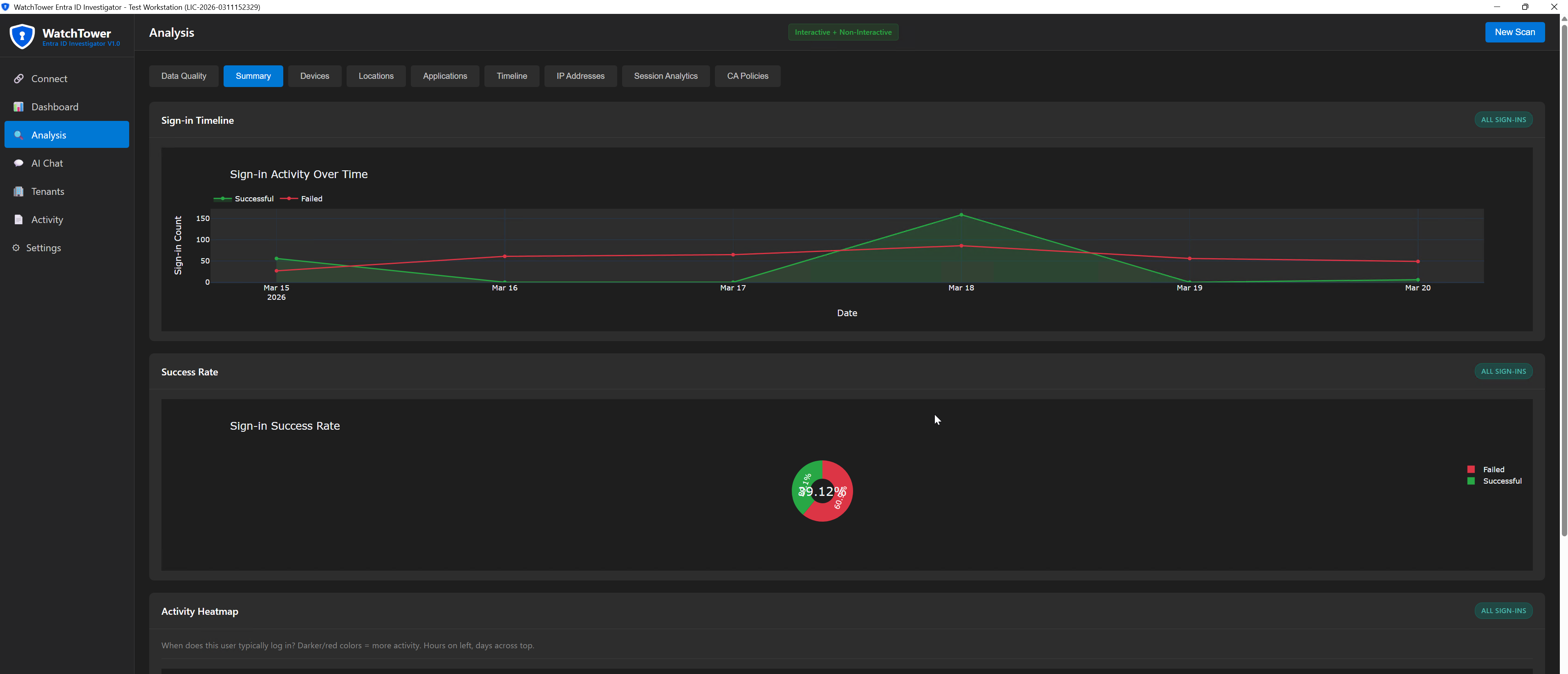
Timeline Analysis

Every sign-in event in chronological order with correlation IDs preserved for audit trail purposes.

Device Analysis

Complete breakdown of devices used, including compliance status, operating systems, and browsers.

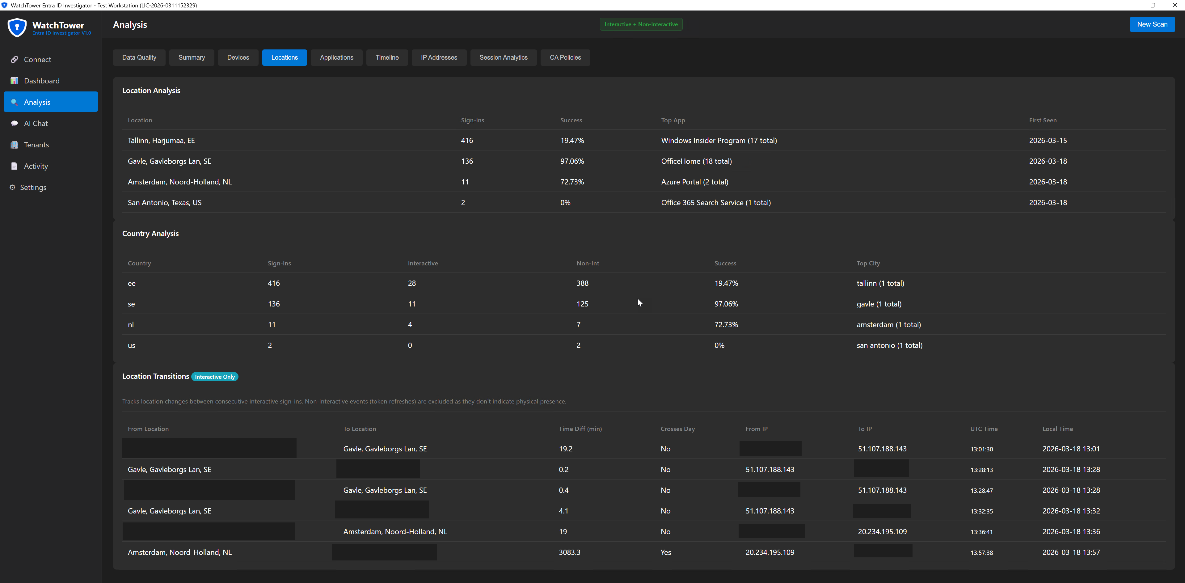
Location Analysis

Geographic view of where sign-ins originated, including location transitions showing movement patterns.

Application Analysis

Which applications the user accessed and how frequently, giving visibility into actual usage patterns.

IP Address Analysis

Network-level view showing which IP addresses were used, with behavioral patterns for each.

Time Pattern Analysis

Hourly and daily activity patterns, plus business hours versus off-hours breakdown.

CA Policy Coverage

See which Conditional Access policies are triggered per application based on actual sign-in events.

CSV + Charts Export

All analysis exported as structured CSV files with visual charts suitable for executive reporting or compliance documentation.

See WatchTower In Action

Video demonstration coming soon

Get WatchTower

Yearly license with full access to documentation and updates

Annual License
€99/year

Start investigating user sign-in activity with structured data instead of raw logs.

  • Python tool with built-in UX
  • All analysis dimensions included
  • CSV + charts export
  • CA Policy Coverage analysis
  • 1 year of updates
  • Documentation included
Buy Now - €99

Who Benefits Most

Security Teams

When you need to understand account activity - whether for incident response, suspicious behavior analysis, or routine security review - WatchTower gives you the structured data foundation you need to work from.

IT Administrators

When someone asks for information about user access patterns, you can deliver organized analysis instead of raw exports that require additional processing.

Compliance Teams

Auditors ask quantified questions about access patterns. WatchTower provides the structured data that turns "we reviewed the logs" into specific answers with supporting documentation.

Organizations Without SIEM

Not every environment has Sentinel or Splunk. WatchTower provides investigation capability without requiring enterprise security platform investment.

Frequently Asked Questions

What sign-in data is extracted?

WatchTower extracts sign-in logs from Microsoft Graph API - the same data you see in the Entra ID portal. This includes timestamps, locations, devices, applications, success/failure status, and compliance information.

How far back can I analyze?

As far back as your tenant retains sign-in logs. Free tier keeps 7 days, P1/P2 keeps 30 days. With extended retention configured, you can go back further.

What permissions are needed?

Read-only access: AuditLog.Read.All and Directory.Read.All permissions, with Global Reader or Security Reader role. No write permissions are needed or requested.

Does it include detection rules or scoring?

No. WatchTower is a data extraction and organization tool - it gives you structured views of sign-in activity. Interpretation and scoring decisions remain with you. This is by design.

How do I run WatchTower?

WatchTower is a Python application with a built-in user interface. You launch it, connect to Graph API, set your parameters, and the analysis runs automatically. No command-line expertise required.

Where does the data go?

WatchTower runs locally in your environment. Data is extracted from Graph API and saved to your machine as CSV, JSON, and chart files. Nothing is sent anywhere else - you control the data completely.

WatchTower was built from REAL investigation requirements - the need to understand user sign-in patterns quickly and thoroughly without spending hours manually processing portal exports.

Developed by Kaido Järvemets, Microsoft MVP since 2010 with fifteen years of experience in Microsoft security and identity management. The tool reflects practical investigation needs encountered across enterprise environments, not theoretical feature design.

USER SIGN-IN INVESTIGATION

Ready to Understand What Happened in MINUTES?

Stop scrolling through log entries. Get structured sign-in analysis that shows you the complete picture at a glance.

Interested? Fill out the form below and we'll get you started.

If you don't see the form below, please click here to open the form.